Novas contas recebem 300 invocações gratuitas, válidas por 7 dias. Perfeito para testar a integração antes de escolher um plano.
Integre o Vepay ao seu site ou aplicativo em poucos minutos
Vepay API permite confirmar pagamentos do Multicaixa Express diretamente no seu site ou aplicativo, de forma automática e segura.
Como funciona
Criar pagamento (Payment)
Crie o pagamento via API REST ou SDK, informando o número Multicaixa Express de destino, valor e chave de API.
Exibir dados de pagamento
A API retorna os dados do pagamento, incluindo o link de checkout para exibição ao usuário.
Efetuar a transferência
O usuário realiza a Transferência Express usando os dados fornecidos.
Submeter comprovativo
O comprovativo em PDF é enviado ao app Vepay para validação. O Vepay valida a transação e notifica o resultado via Webhooks ou WebSockets.
Problema que resolve
O Vepay API surgiu para resolver limitações estruturais do ecossistema digital em Angola. Até então, não existia uma API de pagamentos simples, robusta e acessível.
Gateways de pagamento existentes exigem alta burocracia e capital, excluindo microempresas e startups.
Validação manual de comprovativos via canais informais torna o processo lento e ineficiente.
Verificação manual é propensa a erros humanos e fraudes com comprovativos adulterados.
Processos manuais limitam a automação e impedem o crescimento do negócio.
Vídeo tutorial
Aprenda a integrar o Vepay com tutoriais em vídeo. Visite nosso canal no YouTube
Integração
O Vepay foi projetado para integração simples, segura e escalável.
REST API
Criação e consulta de payments via endpoints REST simples.
// Criar um Payment
POST /v1/payments
Content-Type: application/json
Authorization: Bearer YOUR_API_KEY
{
"amount": 5000,
"currency": "AOA",
"receiver": "923456789",
"reference": "ORDER-123"
}SDKs
Flutter SDK
Reconciliação automática mesmo após reinício do app.
import 'package:vepay_sdk/vepay_sdk.dart';
final vepay = Vepay(apiKey: 'YOUR_API_KEY');
// Criar payment
final payment = await vepay.createPayment(
amount: 5000,
receiver: '923456789',
reference: 'ORDER-123',
);
// Escutar status em tempo real
vepay.onPaymentUpdate(payment.id, (status) {
print('Status: ${status.state}');
});JavaScript SDK
Integração web e backend.
import { Vepay } from '@vepay/sdk';
const vepay = new Vepay({ apiKey: 'YOUR_API_KEY' });
// Criar payment
const payment = await vepay.payments.create({
amount: 5000,
receiver: '923456789',
reference: 'ORDER-123',
});
// Escutar status em tempo real
vepay.payments.on(payment.id, (status) => {
console.log('Status:', status.state);
});Real-time
- • SDKs utilizam WebSockets
- • Eventos de pagamento em tempo real
- • Atualizações instantâneas de status
Webhooks
- • Notificações server-to-server
- • Elimina polling constante
- • Ideal para backends e ERPs
Segurança
API Keys
- Criação e revogação
- Rotação de chaves
- Modo production e developer
Números de recebimento
- Pré-cadastrados
- Revogação e controle
Webhooks seguros
- Rate limiting
- Proteção contra abuso
Checkout gerenciado
O Vepay oferece checkout totalmente gerenciado, garantindo consistência visual e experiência uniforme para todos os usuários. Você foca na sua solução, nós cuidamos do resto.

Dados de pagamento prontos para copiar e colar
Mockup fiel do Multicaixa Express
Atualizações em tempo real
Tudo gerenciado pelo Vepay

Dados de pagamento prontos para copiar e colar
Mockup fiel do Multicaixa Express
Atualizações em tempo real
Tudo gerenciado pelo Vepay
Benefícios para parceiros
Vantagens exclusivas para quem integra com o Vepay.
Acessível, sem burocracias
Empresa ou startup pode começar a usar imediatamente, sem necessidade de conta empresarial ou processos demorados de aprovação.
Automação completa
Todo o fluxo de validação de pagamentos é automatizado, desde a criação do payment até a confirmação final via comprovativo.
Menos fraude
Sistema de validação robusto que verifica automaticamente os comprovativos, reduzindo significativamente tentativas de fraude.
Logs e auditoria
Histórico completo de todas as transações e chamadas à API, facilitando a auditoria e resolução de disputas.
Integração simples
APIs bem documentadas e SDKs para as principais plataformas, permitindo integração em poucos minutos.
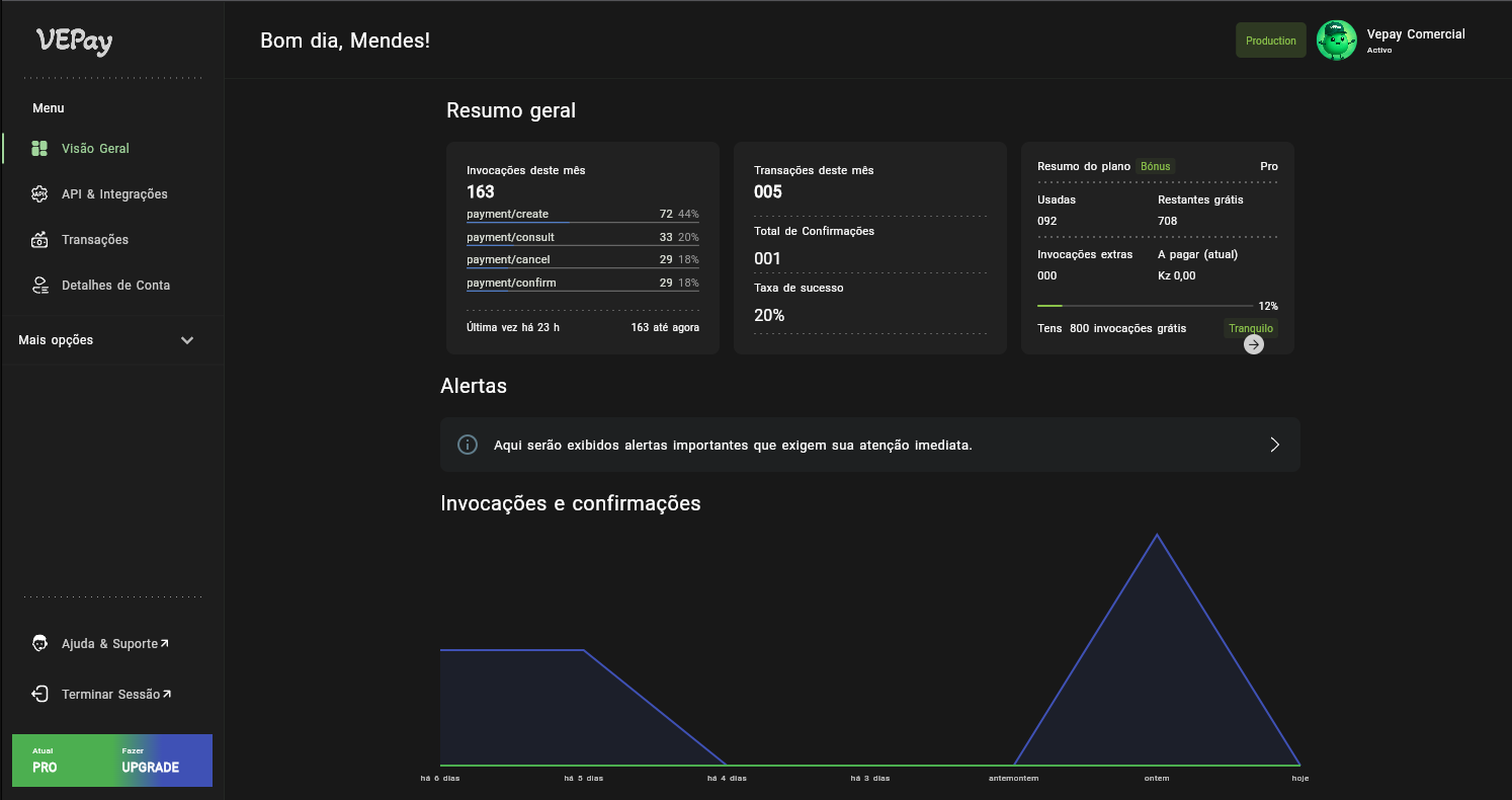
Console Vepay
Gerencie toda a sua integração em um único lugar.


Planos
Nossos planos seguem o padrão pay-per-use da indústria de APIs: você paga pelo uso e pelos recursos que precisa.
Free
Ideal para testes e experimentação inicial.
0 KZ
- 50 invocações por mês
- 20 KZ por invocação adicional
- Até 3 números de recebimento
Starter
Para projetos iniciais e pequenas integrações.
1.500 KZ/mês
- 200 invocações por mês
- 20 KZ por invocação adicional
- Até 10 números de recebimento
- 1 Webhook
Pro
Para aplicações em crescimento e uso moderado.
6.000 KZ/mês
- 800 invocações por mês
- 20 KZ por invocação adicional
- Até 50 números de recebimento
- 3 Webhooks
- Reenvio automático de notificações para Webhooks
Business
Para empresas com volume constante de validações.
15.000 KZ/mês
- 2.000 invocações por mês
- 20 KZ por invocação adicional
- Até 200 números de recebimento
- 10 Webhooks
- Reenvio automático de notificações para Webhooks
- 150 verificações de comprovativos por mês
- 80 KZ por verificação adicional
Enterprise
Solução corporativa com alta capacidade operacional.
30.000 KZ/mês
- 6.000 invocações por mês
- 20 KZ por invocação adicional
- Até 1.000 números de recebimento
- Webhooks ilimitados
- Reenvio automático de notificações para Webhooks
- 500 verificações de comprovativos por mês
- 80 KZ por verificação adicional
Cobrança automática
Renovações de planos e uso extra são cobradas automaticamente pelo console Vepay, que gera faturas prontas para pagamento.
Uso extra
Se ultrapassar os limites do plano, o console gera automaticamente uma fatura no início do mês. O pagamento deve ser efetuado dentro do prazo definido; caso contrário, a conta será suspensa e as chaves da API revogadas.
Renovação automática
Ao final do período de assinatura, o console gera automaticamente a fatura de renovação. Há um período de tolerância conforme políticas vigentes; se não houver renovação, o plano será rebaixado para Free, desativando recursos como números de recebimento e Webhooks.
Upgrade durante o plano
Ao fazer upgrade, o console calcula o pro-rata e gera uma fatura com a diferença para o novo plano, permitindo migração sem interromper o serviço.